| 智慧型的儀表板
  | 
        
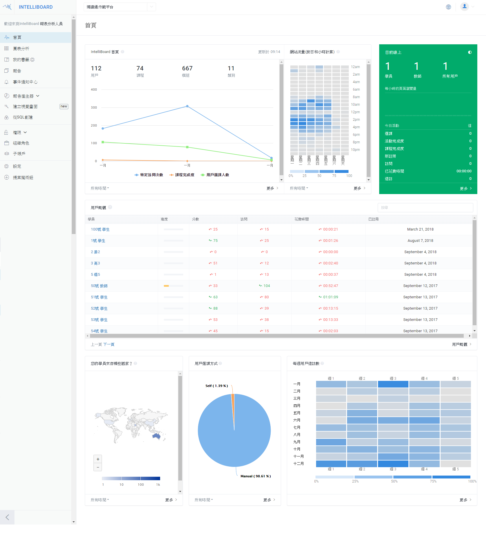
      | 透過 IntelliBoard 儀表板首頁以呈現資料數據的強大功能。快速導航到您組織中的重點領域如:完成度狀態、員工留存率、流量、課程創收…等。
 | 
            
      |  |  | 
        
             上海墨斗威漾
              
              •	兼容多種 LMS 平台 •	學員和教師的儀表板首頁 •	自動訊息通知 •	支援多種身份角色 •	即時且可自訂的報表 •	符合FERPA標準 
 |  | 
      |  |  | 
      
        | 追蹤並改善學員的參與度
  | 
      
        | 線上學習環境需要學員積極才能成功。IntelliBoard 提供多樣化的報表、分析和訊息通知,讓您的學員更專注,並提供可能影響您學習方法與成效的數據。
 | 
        
      |  |  | 
      
        | 
             
              
              •	用戶的參與度 •	課程內容使用率 •	課程的訪問點擊率 •	學習進度與總結 
 |  | 
      
      |  |  | 
            
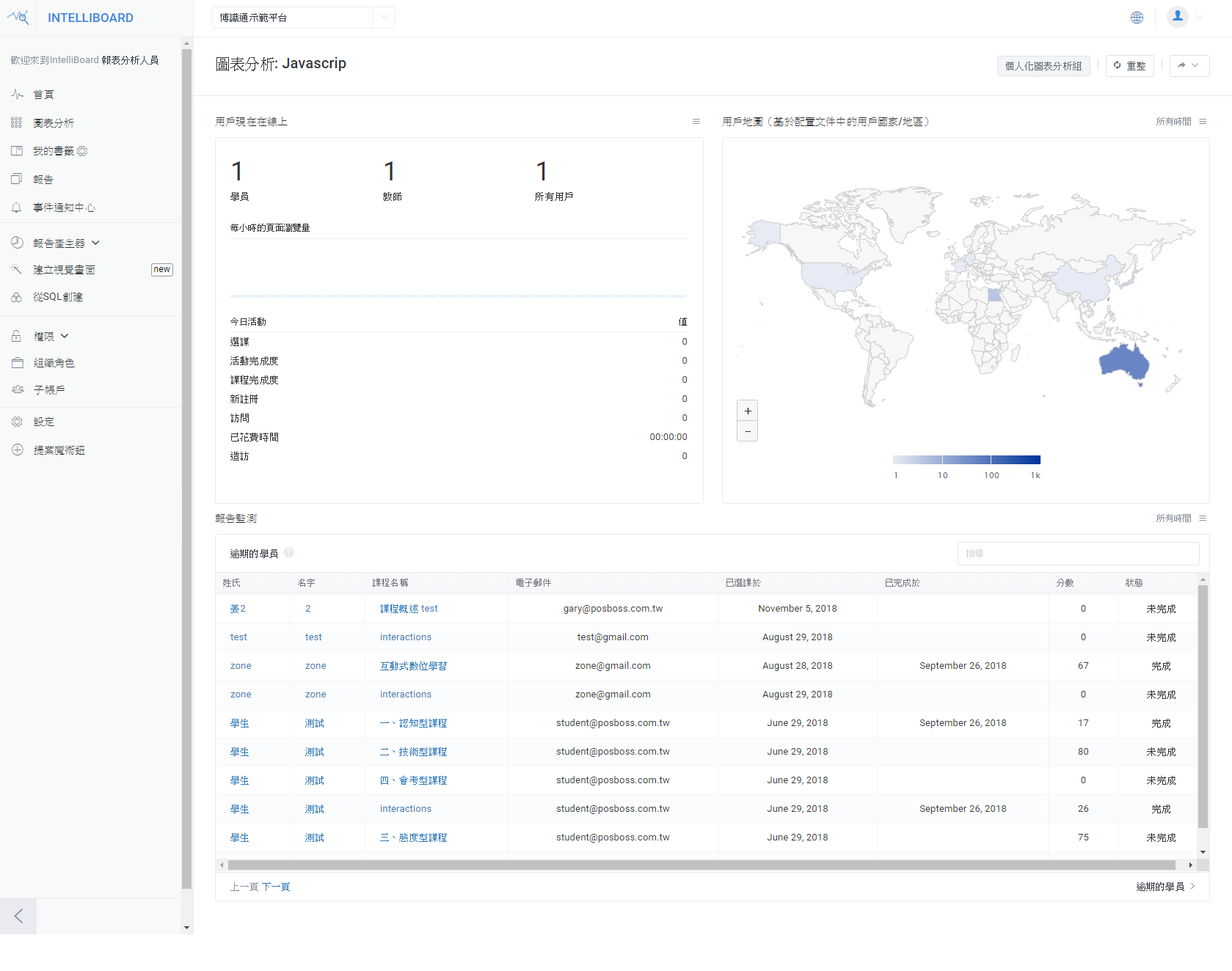
              | 鑑別有學習障礙風險的學員
  | 
            
              | 員工的留存率是我們服務許多組織的關鍵。我們提供多個重點的資料數據,以便為學員提供清晰的學習狀態畫面。
 | 
            
      |  |  | 
            
        | 
             
              
              •	學員的學習成就與進度 •	學員狀態總結 •	逾期的學員 •	逾期的作業 •	學員與課程平均相比 •	活動狀態細節 
 |  | 
       
      |  |  | 
            
              | 引導學員自我管理學習進度
  | 
            
              | IntelliBoard 直接在 LMS 上為您公司組織的學員提供其個人成績和活動的儀表板首頁。 | 
            
      |  |  | 
            
        | 
             
              
              •	課程平均比較 •	作業/測驗完成度 •	課程進度 •	活動參與度 •	關聯性和成績等級 
 |  | 
        
      |  |  | 
        
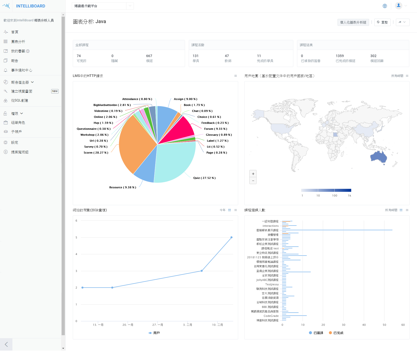
          | 創建更佳的評估統計圖表
  | 
        
          | 學員評估是任何學習型組織的關鍵功能。無論您的評估是否與學習目標、認證等相關,他們都需要展示學員掌握學習的程度。IntelliBoard具有嚴謹的識別性、趨勢和統計數據的圖表工具,在評估上能夠提供更多資訊。
 | 
        
      |  |  | 
        
        | 
             
              
              •	學員測驗活動 •	測驗成績 •	測驗概述 •	測驗成績分佈 
 |  | 
          |  |  | 
        
                  | 追蹤教師的參與度
  | 
        
      | 當您需要了解教師如何透過 LMS 及其各自的學員互動時,IntelliBoard 可為您提供執行此操作的功能。 | 
      
      |  |  | 
        
        | 
             
              
              •	教學活動 •	教學表現 •	最活躍的課程 •	最活躍的教師 
 |  | 
          |  |  | 
        
          | 每個區塊領域的教育分析報告
  | 
        
      | IntelliBoard 有許多其他報告、分析和工具可以使您的 LMS 更具智慧化,我們的清單列表每日不斷增長。 | 
      
      |  |  | 
        
        | 
             
              
              •	學員報告 •	課程報告 •	網站報告 •	教師和管理員報告 •	學員/管理員/教師的儀表板首頁 
 |  |